Тау-кен жұмыстарын жер асты тәсілімен жүргізу


Кіріспе
Тау-кен жерасты кешендерінің негізгі бас оқпанының маңайында өндіріске қажетті технологиялық нысандар, инженерлік-техникалық жəне көліктік коммуникациялар, жүйелер орналасатын жерлер өндіріс алаңы деп аталады.
Ғимараттар мен құрылымдар кешендері жəне əртүрлі коммуникация жүйелерінің орналасу реттері мен орындары салынған өндіріс алаңының сызбалары (графический материал) өндірістік алаңның бас жоспары деп аталады.
Өндіріс алаңы орналасқан аймақтағы өндіріс алаңының, елді мекендер мен ауылшаруашылық жерлерінің орналасу реттері мен орындары көрсетілген сызба аймақтың ситуациялық жоспары деп аталады.
- Тау-кен кешендерінің өндіріс алаңының бас жоспары
Өндіріс алаңының бос жоспарын жобалау кезінде мынадай негізгі мəселелерді өзара қиылыстыра отырып шешу керек:
1. Əртүрлі қызметтер атқаратын өндірістік нысандарды орындалатын технологиялық үрдістерді (процесстерді) ең тиімді жағдайда жүргізуге икемдеп салу қажет;
2. Өндірістік ғимараттар мен құрылымдарды өндіріс алаңына жинақты етіп орналастыру;
3. Салынатын ғимаратттар мен құрылымдардың жазықтықта орналасу орындарына жəне биіктік деңгейлеріне (высотные отметки) байланысты өндіріс алаңындағы орнын дұрыс таңдап алу керек;
4. Өндіріс алаңының ішінде жəне оның сыртында салынатын көліктік жүйелерді кешенді түрде шешу керек;
Өндіріс алаңында салынатын жəне бас жоспарда көрсетілетін ғимараттар мен құралымдардың санатына мынадай нысандар жатады: бас жəне көмекші оқпандар, шахта (кеніш) үстілік нысандар (діңдер), əкімшілік-тұрмыстық комбинат (ƏТК), өндірістік негізгі жəне қосалқы цехтар, қоймалар, тиеп-тасу жүйелері мен энергетикалық нысандар, инженерлік- техникалық коммуникациялар, кеніштік ақаба суларды тазартушы құрылғылар, кенішке таза ауа беруші желдету қондырғылары, компрессор жəне градирня (су салқындататын қондырғы) қондырғылары жəне т. с. с Ғимараттар мен нысандарды өндіріс алаңында шоғырландыра немесе жеке-дара орналастыруға болады. Жобалау кезінде ғимараттар мен нысандарды шоғырландыра, бір немесе бірнеше көлемді ғимараттарда, орналастыруға болады. Егер өндіріс алаңының жер бедері қыратты немесе сайлы болып келсе, онда ғимараттар мен нысандарды жеке-жеке орналастыруға тура келеді.
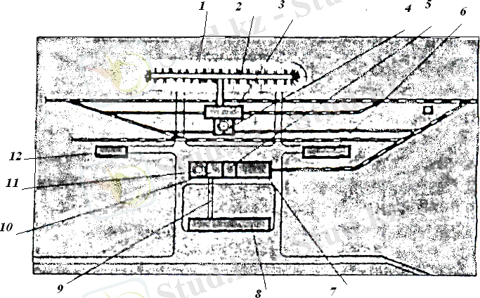
Өндіріс алаңының ауданын азайту үшін жобалау кезінде ғимараттар мен нысандарды мүмкіндігінше шоғарыландыра орналастыруға тырысады. Мысал ретінде жерасты кенішінің өндіріс алаңының бас жоспарын келтіруге болады (2 - сурет) .
2 - сурет. Жерасты кенішінің өндіріс алаңының жоспары.
1-кен қоймасы; 2-конвейерлік галерея; 3-теміржол көлігіне кен тиейтін анақ; 4- скиптік оқпанның мұнаралы діңі; 5-негізгі желдету қондырғысы; 6-қоймалар; 7-шеберханалар; 8-əкімшілік - тұрмыстық комбинат (Ə. Т. К) ; 9-ƏТК-тан клеттік оқпанға дейінгі жерасты жолы; 10-компрессор қондырғысы; 11-клеттік оқпанның мұнаралы діңі; 12-электроподстанциясы;
- Құрылыстың бас жəне ситуациялық жоспарлары
Құрылыстық бас жоспары (строительный генеральный план) - ҚЖҰЖ жəне ҚЖЖЖ-ның құрамына кіретін құжат. Құрылыс жəне тау-кен қазбаларын жүргізу жұмыстарын əсерлі əрі ырғақты жүргізуге қажетті уақытша ғимараттарды, құрылымдарды жəне коммуникацияларды құрылыс алаңында орналастыру мəселелерін шешу үшін құрылыстың бас жоспарын жасайды.
Уақытша ғимараттардың, құрылымдардың жəне коммуникациялардың құрылыс алаңындағы орналасу орындарын таңдағанда мынадай қағидаларды ескеру керек:
· материалдардың, құрылыс бұйымдары мен құрылымдарының қайта-қайта тиеп - түсірілмей қысқа, əрі экономикалық тұрғыдан тиімді жолмен керекті жерлеріне дейін жеткізілуі көзделуі керек;
· коммуникациялардың салуға жəне пайдалануға экономикалық тұрғыдан тиімді ең қысқа трассаларын таңдап алу;
· құрылыс жұмыстарын жоғары дəрежеде индустриаландырылған, тасқынды əрі кешенді механикаландырылған əдістермен жүргізуге жəне құрылыс, монтаждау жəне тау-кен жұмыстарын қатар бір мезгілде жүргізу мүмкіндіктерін қарастыру керек;
· еңбек қауіпсіздігінің, өртке қарсы шаралардың жəне өндірістік санатория мен еңбек гигиенасының талаптарына сəйкес болуы керек;
· құрылысшылардың тұрмыстық ахуалдарына да сай келуге тиісті;
Құрылыстың бас жоспарында əртүрлі қызметтер атқаратын нысандардың тау-кен кешенінің өндіріс алаңында орналасу реттері мен орындары құрылыс жұмыстарын жобаланған технологиялар бойынша қарқынды, экономикалық тұрғыдан тиімді əрі құрылыс жұмыстарын жүргізу ережелерін бұлжытпай орындай отырып, жүргізуге мүмкіндік тудыруы керек.
Ол үшін:
· уақытша ғимараттар мен құрылымдарды негізгі тұрақты нысандардың құрылысына жəне құрылыс жүргізуші машиналар мен механизмдердің жұмысына бөгет жасалмайтындай етіп орналастыру керек;
· құрылыс жұмыстарын жүргізу кезінде тұрақты ғимараттар мен нысандарды мүмкіндігінше толық пайдалану керек. Бірақ-та, тұрақты ғимараттар мен нысандарды қолдану, əсіресе дайындық кезеңінде, əжептəуір мөлшерде құрылыс-монтаждау жұмыстарын жүргізуге əкеліп соғатынын да ескеру керек. Оларды қолдану қажеттігін дəлелдеу үшін техника-экономикалық есептеулер жүргізу керек;
· құрылыс кезінде уақытша коммуникацияларды мейлінше аз салу керек, яғни тұрақты коммуникацияларды немесе олардың бір бөлімін толық пайдалануға тырысу керек;
Құрылыс алаңының орналасу орны жəне ондағы ғимараттар мен құрылымдардың орналасу реттері жерасты қазбаларының негізгі жұмыстарын жүргізуге ыңғайлы болуға тиісті. Ол үшін құрылыс алаңы орналасып аймақ туралы: жер бедері, оқпан аузының немесе тоннель порталының елді мекенмен арақашықтығы, су жəне энергия көздерімен қамтамасыз ету шаралары, қатынас жолдары жəне т. с. с. нақты деректерді жинақтау керек. Тасқын су, қар немесе таужыныстарының көшу қауіпі бар жерлерге құрылыс алаңын орналастыруға болмайды.
Тау-кен жерасты кешендерінің немесе оның белгілі бір нысандарының құрылысы негізгі (базисный) жəне учаскелік құрылыс алаңдарынан жүргізіледі. Негізгі құрылыс алаңында құрылыс жүргізуге қажетті тұрмыстық жəне өндірістік уақытша нысандар орналастырылады: құрылыс басқармасының əкімшілігінің ғимараты, жуыну орталығы, жылу қазандығы, механикалық шеберханалар, көтерім қондырғыларымен жабдықталған жаппалар, бұрғы саймандарын жөндейтін шеберхана, материалдар қоймалары, жанар-жағар май қоймалары, компрессор бөлімшесі, трансформаторлық подстанция немесе жылжымалы электрқондырғысы, техникалық жəне ауыз су жеткізетін насос станциясы, атылғыш заттар сақталатын негізгі жəне қосалқы қоймалар, бетон зауыты немесе қондырғысы, дəретхана жəне т. с. с. Негізгі құрылыс алаңынан 10 км-ден алыс орналасқан нысандар үшін қосымша арматуралық цех қоймасымен бірге жəне ағаш материалдарының ағаш кесуші қондырғысы бар қоймасыда қоса салынады.
Участкелік құрылыс алаңдарын тоннельдердің порталының (басталар жері) немесе оқпан ауызының маңайына көлік жүрісіне бөгет жасамайтын жерге орналастырады. Осы алаңға диспетчерлік пункті бар участок бастығының кеңсесі, саймандар қоймасы, трансформаторлық подстанция, қажетті құрылыс материалдарын сақтайтын қойма, жабдықтарды жөндейтін жəне сақтайтын жаппа, желдеткіштер мен калориферлерді орнататын ғимараттар, өрт сөндіруге қажетті жабдықтар жəне т. с. с. құрылыс жұмыстарын жүргізуге қажетті нысандар мен құрылымдар орналастырылады.
Ғимараттар мен нысандардың кешенді жиынтығының құрылыс жұмыстарын тасқынды түрде жүргізілуін ұйымдастыру үшін ҚЖҰЖ мен ҚЖЖЖ- ларының құрамында құрылыс алаңының екі бас жоспары болуға тиісті: дайындық жəне негізгі кезеңдерге. Негізгі кезеңнің бас жоспарында таужыныстарын жер бетінде тасу сұлбасы көрсетілуі керек.
Құрылыс жұмыстарын ұйымдастыру жобасының (ҚЖҰЖ) құрамына кіретін құрылыс алаңының бас жоспары (1:500 немесе 1:1000 масштабтарда) əрбір кешеннің дайындық, бірінші (оқпанды салу) жəне екінші (жазық жəне көлбеу қазбаларды салу) кезеңдеріне арнап жасалады.
Қажет болған жағдайда құрылыс алаңын дайындау мен оны тегістеудің жоспары бірінші болып жасалынады. Жоспарда жер бетінінің биіктіктері, тік тілмелері жəне қазылып алынатын немесе итеріп-тегістелетін тау жыныстарының көлемдері де көрсетіледі. Сонымен қатар жоспарда бұзылатын ғимараттар мен нысандар, жойылатын орман алқабы жəне т. с. с. шаралар көрсетіледі.
Құрылыс алаңының бас жоспарын, дайындаудың жалпы ұстанымдарынан мынадай мысал келтіруге болады. Мысалы, дайындық кезеңіндегі құрылыс алаңының бас жоспарының топографиялық сызбасына кешен салудың бірінші кезеңіне дейін дайындық кезеңінде салынатын тұрақты ғимараттар мен нысандардың өлшемдері көрсетілген сұлбалары əртүрлі шартты белгілермен салынады.
Құрылыс алаңының бас жоспарында жерасты құрылымдарының трассасы, құрылымдарға жалғасатын порталдар, порталдардың жəне оқпан маңайындағы құрылыс алаңдары, құрылыс жүргізуші машиналардың қозғалыс жолдары, жобаланған инженерлік коммуникациялардың жүйелері (канализация, су, жылу, кабельдер, сығылған ауа құбырлары жəне т. с. с. ), энергия нысандары (электроподстанция, қазандық жəне т. с. с. ), өндіріс алаңының ішіндегі авто жəне теміржолдар, материалдар жинақталатын алаңшалар мен қоймалар, құрылымдар мен жабдықтар, құрылысшыларға қажетті қосалқы нысандар көрсетіледі.
Казіргі кездегі құрылыс жүргізудің деңгейіне сəйкес нольдік циклдің жұмыстарын дайындық кезеңінде аяқтау керек. Нольдік циклдің жобалық жұмыстары бір немесе бірнеше (жұмыстардың жүргізілу кезеңдеріне байланысты) жоспардан тұрады. Олар құрылыстың бас жоспарына сəйкестендіріліп жасалады. Себебі, мысалы, кейін салынатын тұрақты коммуникациялардың үстіне асфальт жол немесе басқа да құрылымдардың уақытша салынуына жол берілмеуі керек.
Құрылыс алаңының бас жоспарын жобалағанда «СНиП II-М. 1-71» «Өндірістік кəсіпорындардың бас жоспары. Жобалау нормалары», СНиП II А. 5-70 «Ғимараттар мен құрылымдарды жобалаудың өртке қарсы шараларының нормалары», теміржолдарды жобалаудың нормалары (СНиП II-Д. 1-62) жəне сонымен қатар анықтамаларда көрсетілген нұсқауларды басшылыққа алады. Өндірістік кəсіпорындардың автомобиль жолдары СНиП II Д. 5-72 қағадалары бойынша жобаланады.
Құрылыс алаңының бас жоспарында орналастырылатын ғимараттар мен құрылымдардың орналасу реттері мен орындары салынып жатқан нысандар мен жұмыс істеп тұрған кəсіпорындардың əсерін, желдің бағытын жəне тағы да басқа көрсеткіштерді ескере отырып «Өндірістік кəсіпорындарды жобалаудың санитарлық нормаларына» (СН 245-74) сəйкес жобалануға тиісті.
... жалғасы- Іс жүргізу
- Автоматтандыру, Техника
- Алғашқы әскери дайындық
- Астрономия
- Ауыл шаруашылығы
- Банк ісі
- Бизнесті бағалау
- Биология
- Бухгалтерлік іс
- Валеология
- Ветеринария
- География
- Геология, Геофизика, Геодезия
- Дін
- Ет, сүт, шарап өнімдері
- Жалпы тарих
- Жер кадастрі, Жылжымайтын мүлік
- Журналистика
- Информатика
- Кеден ісі
- Маркетинг
- Математика, Геометрия
- Медицина
- Мемлекеттік басқару
- Менеджмент
- Мұнай, Газ
- Мұрағат ісі
- Мәдениеттану
- ОБЖ (Основы безопасности жизнедеятельности)
- Педагогика
- Полиграфия
- Психология
- Салық
- Саясаттану
- Сақтандыру
- Сертификаттау, стандарттау
- Социология, Демография
- Спорт
- Статистика
- Тілтану, Филология
- Тарихи тұлғалар
- Тау-кен ісі
- Транспорт
- Туризм
- Физика
- Философия
- Халықаралық қатынастар
- Химия
- Экология, Қоршаған ортаны қорғау
- Экономика
- Экономикалық география
- Электротехника
- Қазақстан тарихы
- Қаржы
- Құрылыс
- Құқық, Криминалистика
- Әдебиет
- Өнер, музыка
- Өнеркәсіп, Өндіріс
Қазақ тілінде жазылған рефераттар, курстық жұмыстар, дипломдық жұмыстар бойынша біздің қор #1 болып табылады.

Ақпарат
Қосымша
Email: info@stud.kz