Растрлық бейнелерді Photoshop бағдарламасында өңдеу

 
    
Жоспары:
Кіріспе. Мекеме туралы мәлімет
- Негізгі бөлім. Картаны жұмыс процесіне дайындау
- Растрлық бейнелерді Photoshop бағдарламасында өңдеу
- Растрлық бейнелерді географиялық байлау процедурасы (GeoTransformer көмегімен)
- Растрлық бейнелерді MapInfo бағдарламасында тексеру
- Растрлық бейнелердің ArcGIS бағдарламасында оқылуы
- Қорытынды.
К і р і с п е .
Өндірістік практика өткен орын - Қазақстандық Қолданбалы Экология Агенттігі (ҚҚЭА) . ҚҚЭА - Қазақстан Республикасында қоршаған ортаны қорғау саласында тәуелсіз консалтингтік компания ретінде 1996 жылы өз шығармашылығын бастаған. Бүгінгі таңда компания экологиялық жобалау, аудит, инжиниринг, лабораториялық және далалық зерттеулер, картографиялау, геоақпараттық жүйе салаларында жұмыс жүргізуге Қазақстан Республикасының барлық лицензиялары мен сертификаттарына ие. 2003 жылы BVQI сарапшылары жүргізген сертификациялық аудит нәтижесінде компания халықаралық ISO 9001:2000 сертификатына ие болды. ҚҚЭА-ның базалық қолдау көрсетіп отыратын Астанада, Ақтауда, Атырауда филиалдары бар. Компания мына салаларда қызмет етуде:
- экологиялық консалтинг
- экологиялық аудит
- экологиялық паспорттар
- ластанған территорияларға геоэкологиялық түсірілім жүргізу
- гидрогеологиялық мониторинг желілерін ұйымдастыру
- жер асты суларын гидрогеологиялық зерттеу және мониторинг
- қолданбалы мәліметтер базаларын өңдеу
- геоақпараттық жүйелерді өңдеу
- қашықтықтан зондыланған мәліметтерді өңдеу
- өнеркәсіп объектілерінің қауіпсіздік декларациясы
- жер бетін және теңізді инженерлік-экологиялық зерттеу
- экологиялық және ихтиологиялық теңіздік және жер беттік зерттеу
- табиғи ортаның қазіргі жағдайын бағалау
Компанияның осы салаларда зерттеу жүргізуі үшін жаңа техникалық құралдармен қамтамасыз етілген:
- Байланыс: Интернет
Видеоконференциялық байланыс каналы
Спутниктік навигация құралдарының дамуы (GPS)
Спутниктік байланыс жүйесінің Thuraya типі
- Офистік жабдықтар: Кең форматты сканер Contex Cougar 36″
Кең форматты принтер HP DesignJet 1050c plus (A0)
Серверлік станция Windows 2003 Server
Полиграфиялық кешен Xerox Workcentre PRO 40 Color
Сонымен қатар, мынадай бағдарламалармен қамтамасыз етілген: ArcGIS 9, 3D Analyst, MapInfo 8, Easy Trace 7, ENVI 4. 2., ER Mapper 6. 3, ERDAS Imagine 8. 7, SAFETI 6. 4, STATISTICA, PRIMER, ПДВ-Эколог, ПДС-Эколог, ЭРА және т. б.
I. Картаны жұмыс процесіне дайындау.
Негізге алынып отырған географиялық карталар бұл - орта масштабты топографиялық карталар. Жұмыс барысында өңделетін топографиялық карталар 1:200 000 масштабты карталар. Карталар қағаз жүзінде болғандықтан, алдымен оларды сканерлейміз. Арнайы сканерлерді қолданып, карталарды сканерлеген соң, оларды компьютерде белгілі форматтарды қолдана отырып, өзімізге керекті форматты береміз. Бірақ картаның сапасы жақсы болу үшін . bmp форматын таңдаймыз, ол өлшемі жағынан үлкен формат болып келеді. Ал сканерлеудің нәтижесінде пайда болған бейне - растрлық бейне деп аталады. Растрлық бейнелерді қатты дискіде көп орынды алмау үшін архивтейміз, яғни белгілі архиватор бағдарламалардың көмегімен. Әрі қарай растрлық бейнені географиялық байламас бұрын, оны Photoshop бағдарламасында өңдеп аламыз.
Растрлық бейнелерді Photoshop бағдарламасында өңдеу
Photoshop бағдарламасы фотоаппараттар, әуе және ғарыштық аппараттардың көмегімен суретке түсіру нәтижесінде пайда болған фотосуреттерді және сканерленген растрлық бейнелерді өңдеуге арналған. Photoshop бағдарламасы фотосуреттердегі дұрыс бейнеленбеген объекттерді өңдеуге, алып тастауға немесе басқа объекттер қосуға және растрлық бейнелердің өлшемін үлкейтуге, кішірейтуге, сапасын жоғарылатуға, төмендетуге мүмкіндік береді.
Photoshopты ашпас бұрын архивтелген растрлық бейнені архивтен шығарып аламыз, сосын Photoshopқа шақырамыз. Photoshopта ашылған растрлық бейнені «волшебная палочка» құралымен тазалаймыз. «Волшебная палочка» құралын бір немесе бірнеше рет қолданғаннан кейін, «прямоугольная область» құралы арқылы растрлық бейнедегі кейбір кетпей қалған дақтарды белгілеп, «deleteпен» өшіреміз. «Прямоугольная область» құралы тек картаның сыртқы рамкасынан тысқары жатқан бөліктерге қолданылады. Картаны тазалап болған соң, оған арнайы өлшем және кеңейтілуін береміз, бұл екі команда бір сұхбат терезесінде орындалады.
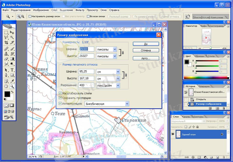
Изображение ⇒ размер изображения (1-сурет) . Мұнда «разрешение» бөлігіне 300 немесе 400 санын жазамыз, өлшем бірлігі пиксел/дюйм, мұнда сан неғұрлым жоғары болса, растрлық бейне сапалы болады. Одан кейін «ширина» бөлігіне 5000 санын жазамыз, өлшем бірлігі пиксел, ал «высотаға» сан жазбаймыз, ол автоматты түрде өзі жазылады. Арнайы өлшемдер жүргізіп болған соң, растрлық бейнені . tiff форматында сақтаймыз (2-сурет) . Ал файлға К-42-XXV_90_ деген ат береміз. Мұндағы К-42-XXV - карта номенклатурасы, ал 90 саны картаның баспадан шыққан уақыты. К-42-XXV_90_ файлы географиялық байлауға дайын.
 
1 - сурет
 
2- сурет
Растрлық бейнелерді географиялық байлау процедурасы (GeoTransformer көмегімен)
Топографиялық карталардың номенклатурасы.
Жергілікті жерлер картада белгілі бір масштабта бейнеленеді. Масштаб жергілікті жерді картада қанша есе кішірейтілгенін көрсетеді. ҚР-да және ТМД-да топографиялық карталар масштабтарының мына қатарлары қабылданған: 1:1 000 000, 1:500 000, 1:200 000, 1:100 000, 1:50 000, 1:25 000, 1:10 000. Бұл масштаб қатары стандартты деп аталады. 1:10 000 (1 см = 100 м), 1:25 000 (1 см = 250 м), 1:50 000 (1 см = 500 м), 1:100 000 (1 см = 1000 м) масштабты карталар ірі масштабты деп аталады. Топографиялық карталар координат жүйесінде қабылданған Красовский эллипсоидының элементтерімен есептелінген, К. Ф. Гаусстың теңбұрышты көлденең цилиндрлік проекциясында құрылады. Карта құрастырылғанда Жер беті бойлық бойынша алты градустық зонаға және ендік бойынша төрт градустық зонаға бөлінеді. 1:1 000 000 - 1:10 000 масштабты карталардың листтері меридиандар мен параллельдермен шектелген, ал доғаларының ұзындықтары картаның масштабына байланысты.
1:300 000 масштабты карта бұрын қолданылған, қазір қолданыстан шыққан.
Топографиялық картада нүктенің орнын анықтау үшін тікбұрышты зоналық координата көмегімен картаға координаталық тор жүргізіледі. Координаталық тор сызықтар жүйесінен тұрады, остік меридианға параллель бейнеленген зоналар (тордың вертикаль сызықтары) және оған перпендикуляр сызықтар (тордың горизонталь сызықтары) . Координаталық тордың көршілес сызықтарының арасындағы ара қашықтық картаның масштабына байланысты анықталады. Мысалы: 1:200 000 картада километрлік тордың сызықтарының арасындағы қашықтық 2 см (4 км) құрайды; 1:100 000 картада 2см (2 км) және т. б. Карта листінің рамкасында координаталық тор сызығының соңында олардың тікбұрышты координаталарда километрмен берілген мағынасы жазылады. Листтің жиектерінде абсцисса сызығының толық мағынасы (4 санды) және зоналық координата жүйесінде пайда болған (500 км қосылған) ордината жазылады.
1:1 000 000 масштабты листті 1:500 000 масштабты листке бөлу (10 км-лік лист 4 листке 5 км-ден)
Мысалы: К-42 листі төрт листке бөлінеді: К-42-А, К-42-Б, К-42-В, К-42-Г. Бірақ кирилица мен латын алфавиттерінің араласуымен жұмыс істеудің ыңғайсыздығынан, алынған листті бір таңбалы араб цифрмен жиі белгілейді: К-42-1, К-42-2, К-42-3, К-42-4.
1:1 000 000 масштабты листті 1:200 000 масштабты листке бөлу (10 км-лік лист 36 листке 2 км-ден) . 2 км-ді белгілеу үшін рим цифрлары қолданылады: I-ден XXXVI-ға дейінгі. Карта номенклатурасы былай белгіленеді: К-42-I, . . . , К-42-XXXVI. Рим цифрларын қолдану да ыңғайсыз, сондықтан екі километрліктерді екі таңбалы араб цифрларымен белгілейді: К-42-01, К-42-05, К-42-36.
1:1 000 000 масштабты листті 1:100 000 масштабты листке бөлу (10 км-лік листті 144 листке км-ден) . Километрлік листті үш таңбалы араб цифрмен белгілеу қабылданған, 001-ден 144-ке дейін: К-42-001, К-42-144.
Растрлық бейнелерді географиялық байлау.
Метрлік немесе географиялық координата торы жүргізілген негізгі картаны (сканерленген) байлау үшін Blue Marble Geographics өнімін, яғни Geographic Transformer бағдарламасын қолданады. Geographic Transformer бағдарламасын іске қосқаннан кейін Options ⇒ Preferences ⇒ Generaға кіріп, General қосымшасындағы Background Color жолына white таңдалады, себебі пайда болған кеңістік ақ түсті болу үшін (қара емес) . Resampling жолына транформация жасау тәсілі таңдалады. Мұнда Cubic Convolutions ең жақсы нәтижеге алып келеді, бірақ ол өте баяу жүретін процесс болғандықтан, әдетте Nearest Neighbor қолданылады.
 Дайын болған негізгі растрды Source Image Viewer (3-сурет) терезесінде ашылады (әдетте негізгі растрдың соңына «_» белгісі қойылады, себебі процесс нәтижесінде пайда болған файлға соңғы атты беру үшін, мысалы, негізгі файл «К-42-XXV_90_» болса, трансформация нәтижесінде пайда болған файл «К-42-XXV_90» деген атқа ие болады) .
  
3 - сурет
Келесі қадам проекцияны анықтау, оны Reference және Transform қосымшаларындағы керекті пункттерге қойып шығамыз (4-сурет) .
Енді, байлау нүктелерін қоюды бастаймыз. Таңдалған проекцияға байланысты енгізілетін ақпарат түрі ауысып отырады. Ең алдымен, проекцияның кең тараған және оның координатын енгізуді қарастырамыз:
  - Гаусс-Крюгер (Пулково, 1942) .
 
 Координаталары метрмен және пробелсіз енгізіледі. Егер операциондық жүйе ондық жүйедегі санды «, » бөлсе, бөлшек ақпарат «, » арқылы бөлінеді, бірақ операциондық жүйедегі бөлу «. » болғаны
  
4 - сурет
дұрыс, себебі Geographic Transformer бағдарламасы «, » қабылдамайды. У координатасы карта листі орналасқан зонаны ескеріп енгізіледі.
 Source Image Viewer терзесінде Select Point құралы арқылы растрға нүктелерді қоямыз, қойылған нүктелерге тиісті координаталарды жазу
  
5 - сурет
арқылы (5-сурет) . Сосын негізгі терезге өтіп, У координатасын East жолына, Х координатасын North жолына енгізіп, Add кнопкасын басамыз, яғни нүкте енгізілді (6-сурет) .
 Сағат тілі бағытымен шеткі 4 нүктені қойып шығамыз, сосын растрдың ішіне қосымша нүктелерді қоямыз. Байлау нүктелерінің саны растрдың сапасына және трансформация тапсырмасына байланысты. Осы әдіспен минимум 15 байлау нүктесі жеткілікті. Барлық қойылған нүктелер тізімі ретінде орналасады. Байлау нүктелерін қойған уақытта XY Error колонкасындағы қатеге қарап отырамыз. Егер қателік 2-5 арасында болса, ол дұрыс. Егер
  6 - сурет
 6 - сурет
қателік бұл аралықтан асып кетсе Source Image Viewer терезесіндегі нүктелердің орнын немесе енгізілген координаталарды тексереміз. Нүктенің орнын түзету үшін керек нүктені екірет шертеміз де түзету енгізіліп болған сон, Replace кнопкасын басамыз.
Байлау нүктелерін қою барысында Transform Model жолында Affine тұру керек, ал трансформациялау алдында 2 nd Order Polynomial мағынасы қойылады. Affine трансформация моделін құрусыз қатені көруге мүмкіндік береді. Байланған нүктелерді Save кнопкасы арқылы сақтаймыз. Сақталатын файл кеңейтілуі . rsf болғандықтан, файл аты «1. rsf» болады. Бұл файл уақытша болып табылады, сондықтан трансформация аяқталған соң оны өшіріп тастаймыз.
Transform қосымшасына өтеміз де Reference File жолына «1. rsf» файлын шақырамыз. Transform Area жолына Image Extents таңдаймыз. Destination File жолына трансформацияланатын файл атын береміз (мысалы, «К-42-XXV_90») . Pixel Size жолына галочка қоямыз, мұнда пикселдер санын компьютер автоматты түрде өзі санайды.
Transform кнопкасын басамыз, сосын бағдарлама бізден тағы бір файлды сақтауды сұрайды, ол да уақытша болғандықтан, оған «2 . rsf» атын береміз. Трансформация аяқталған соң, бағдарлама бізден трансформацияланған файлды тексеруді сұрайды, біз оған «no» деп жауап береміз, себебі файлды біз MapInfoда тексереміз (трансформацияланған растрдың дұрыс-бұрыстығын), мұнда тексеру себебі, трансформацияланған файл өзге де бағдарламаларда оқылуы үшін.
... жалғасы- Іс жүргізу
- Автоматтандыру, Техника
- Алғашқы әскери дайындық
- Астрономия
- Ауыл шаруашылығы
- Банк ісі
- Бизнесті бағалау
- Биология
- Бухгалтерлік іс
- Валеология
- Ветеринария
- География
- Геология, Геофизика, Геодезия
- Дін
- Ет, сүт, шарап өнімдері
- Жалпы тарих
- Жер кадастрі, Жылжымайтын мүлік
- Журналистика
- Информатика
- Кеден ісі
- Маркетинг
- Математика, Геометрия
- Медицина
- Мемлекеттік басқару
- Менеджмент
- Мұнай, Газ
- Мұрағат ісі
- Мәдениеттану
- ОБЖ (Основы безопасности жизнедеятельности)
- Педагогика
- Полиграфия
- Психология
- Салық
- Саясаттану
- Сақтандыру
- Сертификаттау, стандарттау
- Социология, Демография
- Спорт
- Статистика
- Тілтану, Филология
- Тарихи тұлғалар
- Тау-кен ісі
- Транспорт
- Туризм
- Физика
- Философия
- Халықаралық қатынастар
- Химия
- Экология, Қоршаған ортаны қорғау
- Экономика
- Экономикалық география
- Электротехника
- Қазақстан тарихы
- Қаржы
- Құрылыс
- Құқық, Криминалистика
- Әдебиет
- Өнер, музыка
- Өнеркәсіп, Өндіріс
Қазақ тілінде жазылған рефераттар, курстық жұмыстар, дипломдық жұмыстар бойынша біздің қор #1 болып табылады.
 
            
                Ақпарат
Қосымша
Email: info@stud.kz